使用DeepSeek找到竞争对手广告效果词
使用DeepSeek找到竞争对手广告效果词
在亚马逊广告投放中,找到竞争对手的出单词是许多卖家常用的运营策略。但是很多卖家依然对关键词,广告关键词,出单词理解不恰当导致预算浪费和效果偏差。其中最大的问题在于混淆了流量词、广告搜索词与真正有效广告关键词的区别。
误区1:流量词≠出单词
亚马逊后台的搜索词报告显示,某厨房刀具卖家投放的home and kitchen月搜索量达130万次,但转化率仅为0.43%。这印证了一个关键事实,高流量词往往伴随着低转化陷阱,若只看流量不看转化,会白白损失推广费用。
误区2:广告搜索词≠广告效果词
某宠物用品卖家的产品虽然Dog Toy出现在广告搜索词报告中,但通过卖家精灵监测发现,该词广告位长期徘徊在页面第4-6位,导致ACoS高达45%。
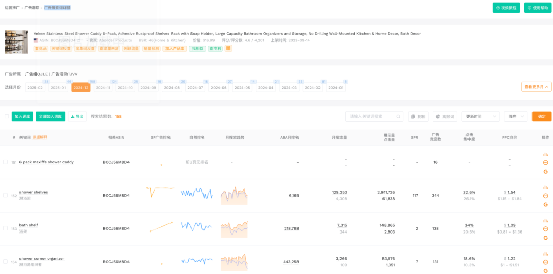
该卖家的产品投放数据对比

所以不能只看广告搜索词,而且需要查看广告搜索词的排名及对自然排名的促进作用,所以需要限制条件如下
1.广告位保持前3页
2.自然位提升,投放期间自然排名上升
3.ACoS低于类目基准值
优麦云是一款专注于亚马逊店铺和广告运营的Saas软件,能轻松解决卖家60+运营痛点,网页+插件+小程序三端使用,更有关键词监控、广告 GPS 等独家核心功能,让亚马逊运营更智能、高效。
网址:https://www.sellerspace.com/
折扣码:ZBD80
优惠幅度:官网原价4折
那如何找到竞争对手的广告效果词呢?
1.打开卖家精灵的广告洞察功能,输入asin查询

2.圈圈越大说明广告搜索词越多,点击圈圈进入广告搜索词详情

3.通过查看广告排名和自然排名依次去判断广告搜索词对自然排名的促进作用。
找到广告排名靠前,自然排名也持续上涨的搜索词就是我们要找的广告效果词。但是这样操作的效果并不好。

4.点击下载广告搜索词的报告。

5.可以借助Deepseek进行分析,指令如下:
表格数据解释,该表格是很多月份的数据汇总,每个月有数据列:关键词,关键词翻译,SP广告排名,自然排名,ABA排名,月搜索量,现在解释下SP广告排名和自然排名的意思,比如SP广告排名数据为[0,0,0,0,0,0,0,0,0,0,5,0,0,0,0,0,0,0,0,0,0,0,0,0,0,0,0,5],表示当月很多天的SP广告排名分别是0,0,0,0,0,0,0,0,0,0,5,0,0,0,0,0,0,0,0,0,0,0,0,0,0,0,0,5其中0代表没有排名,5代表SP广告排名是第五名。SP广告排名和自然排名的数据含义一致。
现在需要你帮忙处理数据,依次分析每月数据,找到SP广告排名中大于0小于30并且自然排名大于0小于30的关键词,并且输出该关键词,对应的月份,关键词翻译,SP广告排名,自然排名
6.输出的结果就是我们想要找到的广告效果词

当然这个指令需要继续优化!
找到真正有效的广告效果就是通过持续监测广告位质量、自然排名趋势从海量关键词中筛选出那些既能带来即时转化。建议每周进行关键词效能评估,及时淘汰低效词,将更多资源集中在具有排名增益效应的关键词上,最终实现广告投放与自然流量的良性循环。
卖家精灵-王王今专属折扣码:
单人版 7.2折 折扣码 ZBD72
标准版 7.8折 折扣码 ZBD78
卖家精灵套餐购买地址:https://www.sellersprite.com/cn/price
优麦云下单专属优惠码:ZBD80
优麦云购买链接:https://www.sellerspace.com/price
抱团交流
一个集大神卖家与逗趣同行于一体的交流群,扫码添加客服微信(备注“进群”哦)。
目前100000+人已关注加入我们
下一篇:墨西哥站卖得最好的品是它!TikTok反超Shein、Temu
上一篇:万里汇正式接入沃尔玛全球电商,护航美国站卖家收付款无忧!
文章为作者独立观点,不代表AMZ520立场。如有侵权,请联系我们。
