精细化运营 落地成畸形

你若问一名跨境卖家,
去年他「卖了多少」,
对方回答:“不多咧,赚钱越来越难了......”,
那或许是谦虚之言。
但如果你问他们,
今年到底「赚了多少」,
对方表示:“不知道,不清楚钱都哪去了......”,
那可不是玩笑话。
60%的跨境卖家,真弄不明白这个问题。
较之于国内电商而言,
跨境电商行业信息化及精细化管理水平,
仍不及前者的1/3。
纵观国内电商20年历路,先后趟过了流量红利、精细化运营,步入了当下以效率驱动、数字赋能的新零售时代。
横向比对跨境电商的发展,其实倒推5年,直面出海业务供应链周期冗长、节点繁多、成本更高的管理难题,不少远见者于当下,即开始了对精细化经营的摸索与践行。
“做100万营收不知道剩多少现金,但省1万元成本,就是1万的利润啊。”
这是一代人的心声。
精细化运营是一条自我觉知之路
过去5年,它在不同团队的变化与迭代中调整基因。
01
有指标 没方法
伊始,许多团队会通过KPI设置,来管控供应链各岗的核心数据。
一手追求营收的持续增长,另一手抓成本的稳步下降。
一方面要求物流/仓储单位成本逐月递减,另一面缺乏科学的发货/补货计划。
因此,大体终陷入了「有指标,没方法」的运营瓶颈。
02
有人才 没意识
既然缺方法,不少企业老板,开始寻找并依托专业人士来辅助管理。
久而久之发现,原来自己的供应链意识和业务水平没有先行,往往逃不脱被螺旋忽悠,以及与提成挂钩的管理者拿着自己的真金白银去“豪赌”的厄运。
03
有经验 没体系
逐步,部分能力走在前沿的卖家团队,通过自研系统,来协同提高前端营销和后台数据的管理效率。
时间推移,这类工具慢慢在圈内传播、并使用起来,最终形成独立产品,对外延伸销售。
由此滋生了2个问题。
一是也无从追溯由什么时候起了,业内已经习惯将以刊登、广告管理见长,或在此基础之上附加部分订单、库存、报告等功能模块的运营工具,混称为ERP。
二是当时许多顶级大卖从安全与自适性的角度出发,依旧会选择独立开发或向第三方定制。
前者的问题在于业务与财务体系往往是独立、且分离的,企业难以通过场景连续化的信息流,高效输出精准的利润构成,并依托财务指标反向驱动各岗不同环节的运营优化。
而后者将持续投入的资源与专业性门槛,使得许多中小卖家团队,良久迈不出步子。
从管控到赋能
做“100万”营收,中小卖家均可知剩多少现金
“没有记错的话,2014下半年,不少像华帝、相宜本草、ANNKE等品牌商开始陆续找到我们,寻求跨境电商后端管理系统的定制研发方案。”
胜途跨境电商ERP,Marketing负责人,Vinbe表示。
依托自身15年传统ERP项目积淀与8年电商ERP的研发与服务经验,胜途跨境电商ERP核心团队与生俱来企业信息流、物流、资金流的整体管控基因。
2016年,胜途跨境电商ERP携4个版本正式面向市场,能够同时为大、中、小型跨境电商企业提供「降本提效」的管理协同方案。
“开始,对「利润分析」精度要求较高、维度需求较多的团队,会通过转介绍或线上搜索,找到我们。”
基于完整的供应链收支构成,以及对不同费项灵活分摊逻辑的支撑。
胜途跨境电商ERP能够帮助企业实现跨平台、多账号,下潜至商品/订单层级的销售利润自动化统计,以保证财务结果与过程数据的准确性与唯一性。

(胜途ERP 8维利润分析 图示)
此时,职业经理人与一线运营人员的时间大幅释放,日常能够投入更多精力,深耕平台、店铺、品类、区域、仓库、销售人员等不同维度的收支比率,追踪商品、订单层级的成本构成和拆解分析,有据可寻供应链各环节成本优化和利润提升的策略方法。

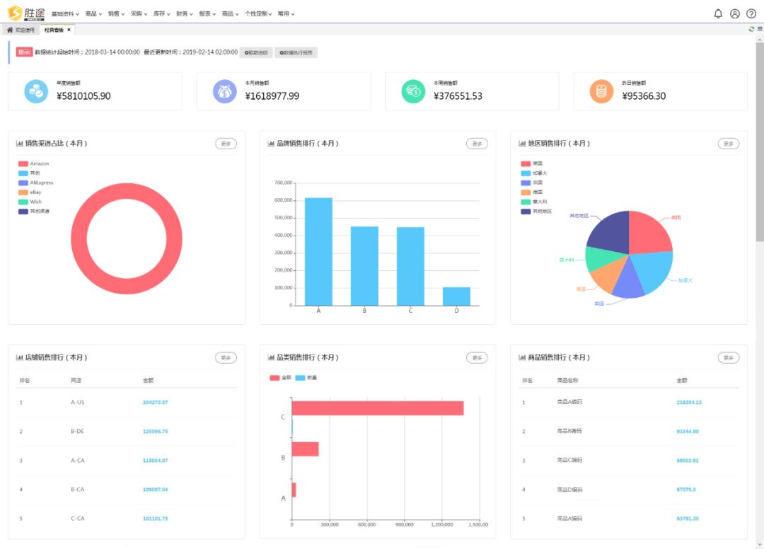
(胜途ERP 经营看板 图示)
同时,通过胜途跨境电商ERP的「经营看板」界面,经营决策层能够第一时间掌握按日、周、月、年等时间跨度的销售总额,不同店铺、渠道、地区、品牌、品类、商品的销售数据、排行,一目了然。
从「销量导向」到「财务驱动」
你可以省下更多的“1万元”成本
去年9月,在由鹰熊汇主办的「2018跨境电商全球峰会」上,一位深圳年销量尚可的亚马逊FBA卖家边吞着矿泉水边向我们道来。
“他们目前在部分FBA仓临近都租用了另一第三方海外仓,以解决销量增幅或采购延误下FBA仓库存不足所导致断货停售和Listing降权的风险。
相较而言,第三方仓的租金要比亚马逊仓的节省一丁,但他们每年花费在此上面的成本也过50万有余。”
这是典型基于「销量导向」的补货场景。
基于「财务驱动」的补货计划,追求供需关系的最优利润平衡。

(胜途ERP 智能补货设置 图示)
洽谈桌上,我们为他初步演示了胜途跨境电商ERP关于「智能补货」设置的4段参数步骤,以协同他找到FBA仓商品补货的最优物流、最佳数量与发货时间配比。
9月底,为此卖家团队实施上线系统,试运行3个月后,2019年春节前夕,他告诉我们,内部已经决定可全线撤除FBA仓外的海外仓租了。
供应链成本的优势,终将反哺至前端销量的竞争力中来,形成可循环的健康闭环。
赚钱难,省钱易。
精细化运营的前提是企业的信息化管理。企业只有拥有「数字能力」,才能拥抱「数智赋能」。
6月29-30日,在深圳福田会展中心举办的2019鹰熊汇跨境电商博览会,茶花厅A28展位,欢迎各位莅临交流。
同时,也给各位推荐一名业内的老炮儿,他是胜途跨境电商ERP,华南区事业部负责任人,老丁(微信号:282381371),欢迎大家与他和他的团队对接起来,共同梳理、碰撞业务逻辑,提高跨境出口电商各环节的管理效益。
当然,您也可以通过文末“阅读原文”按钮,提前预约产品演示服务。
抱团交流
一个集大神卖家与逗趣同行于一体的交流群,扫码添加客服微信(备注“进群”哦)。
目前100000+人已关注加入我们
文章为作者独立观点,不代表AMZ520立场。如有侵权,请联系我们。
